门罗币价格预测:在看涨情绪高涨和阻力即将到来之际,XMR 价格上涨势头强劲。
截至周三发稿时,门罗币 (XMR) 的交易价格接近 430 美元,较前一日上涨 5%。这种隐私币重新吸引了散户的兴趣,未平仓合约和多头头寸的增加就证明了这一点。尽管如此,技术层面仍存在一些问题。前景门罗币价格逼近 439 美元的关键阻力位,涨跌互现。
围绕门罗币的情绪转为看涨
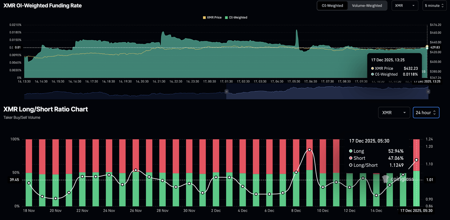
CoinGlass数据显示,XMR期货未平仓合约(OI)为7861万美元,高于周二的6815万美元。未平仓合约的增加反映出交易者提高了XMR衍生品的风险敞口,包括多头和空头头寸。
XMR期货未平仓合约。数据来源:CoinGlass。
看涨信号主要来自未平仓合约加权融资率,目前为0.0118%,表明买盘压力上升,多头愿意支付溢价持有多头头寸。此外,多空比率图表显示多头头寸稳步增加,从周日的47.99%升至52.94%。
XMR衍生品数据。数据来源:CoinGlass。
门罗币势头强劲,突破概率提升
自12月8日从360美元的低点反弹以来,门罗币(XMR)价格稳步上涨,目前已逼近439美元。439美元是门罗币自11月中旬以来两次止跌的阻力位。如果门罗币的V型反弹能够突破这一阻力位,则有望继续上涨,向11月9日的高点471美元迈进。
日线图上的技术指标显示,隐私币正在积蓄动能,突破性上涨的可能性增加。相对强弱指数(RSI)目前为61,且仍在上升,距离超买区域仍有上涨空间,表明其具有增长潜力。
周二,移动平均收敛/发散指标(MACD)上穿信号线,表明趋势动能转为看涨。MACD持续上升且绿色柱状图柱状图位于零轴上方,将表明多头压力增强。
XMR/USDT 日线对数图。
从下看,如果 XMR 未能守住 400 美元以上,则可能测试 383 美元的 50 日指数移动平均线。
声明:本站所有文章资源内容,如无特殊说明或标注,均为采集网络资源。如若本站内容侵犯了原著者的合法权益,可联系本站删除。




